
USR-N510-H7连接有人云(V6)采集645-97电表数据示例
一、资料下载
USR-N510-H7 说明书 (完整版)下载链接:https://www.usr.cn/Download/1098.html
USR-N510-H7 规格书官网下载链接:https://www.usr.cn/Download/1099.html
USR-N510-H7 AT指令集官网下载链接:https://www.usr.cn/Download/1100.html
USR-N510-H7 设置软件官网下载链接:https://www.usr.cn/Download/383.html
二、硬件连接
1、所需物品
USR-N510-H7 产品 1台
12V电源适配器 1个
645-97协议电表 1个
笔记本电脑 1台
联外网的路由器 1个
2、硬件连接
USR-N510-H7 的485串口接645-97电表的485串口,A接A,B接B,USR-N510-H7需要修改串口参数,和电表的串口参数保持一致。然后USR-N510-H7接12V电源适配器上电。
3、645-97电表
本案例,是接下面的电表实际测试。
海华立电表厂,DDS7738型电子式单相电能表 1个
表号:1806033366
单相220V输入电源线 1根



电能表使用220V交流供电(相线入和零线入),电能表输出接220V插排(相线出和零线出),给其他设备提供电源。
备注:注意电能表接线,要按照电能表使用说明书去接线,接线要正确,接线之前,找其他人确定接线无误,再上电。
三、有人云设置
1、登陆有人云账号


2、添加网关
(1)打开有人云的网关列表,点击添加。

(2)USR-N510-H7添加有人云,点击SN不支持点这里,有人云透传功能需要关闭,点击保存。




网关添加成功
您的网关SN为: 00004291000000000001; 通讯密码为: 00001234;
云平台接入地址为: 4291.cnsh.iot-tcp.com; 端口号: 15000;
下载对应网关的软件,在软件中把系统分配的SN和通讯密码进行配置。
3、添加设备
设备列表,点击添加设备。

4、添加模板
(1)点击选择模板

(2)点击选择模板,选择新建模板,输入设备模板名称,通用Modbus/PLC/DL,选择DL(电表协议),型号选择DL/T645-97,采集方式云端,最后确认。

(3)数据设置,串口序号保持默认1,设备地址或表号填001806033366,点击保存。
设备号填电能表号1806033366,不足12位,前面补0,001806033366。

6、添加变量
(1)点击设备模板,点击编辑,点击添加变量。
变量名称,变量1。
单位kWh。
变量类型直采变量。
数据标识:9010。
采集频率1分钟,数据格式保留2位小数。
存储方式全部存储,读写方式只读。
点击确认。





四、USR-N510-H7参数设置
1、局域网搜索N510 IP
N510和电脑网线直连,打开H7软件,搜到N510的IP。用户名和密码都是admin。



2、N510网页切换中文显示

3、设置端口1参数
(1)串口参数波特率、数据位、停止位、校验位,实际测试和所接电表的串口参数保持一致。
电表波特率是1200,校验位是EVEN。串口参数设置1200,EVEN,8,1

(2)IP设置,静态IP改DHCP,点击保存&应用。弹出对话框,点击继续配置,等设置完所有参数,再重新重启。


(3)Socket参数设置:
工作方式:TCP client
远程服务器地址:4291.cnsh.iot-tcp.com
远程端口:15000
开启注册包,选择透传云
设备ID填00004291000000000001
通讯密码填00001234
点击保存&应用

(4)最后点击重新启动,USR-N510-H7设置DHCP获取IP之后,网口用网线连接可以上外网的路由器,电脑连接同一个路由器。

五、有人云从机数据采集
1、USR-N510-H7产品有人云在线

2、点击设备列表,设备名称

3、有人云采集电表数据

4、有人云数据调试
点击设备列表,设备名,找到数据调试,可以监控有人云下发的命令和回复的数据。

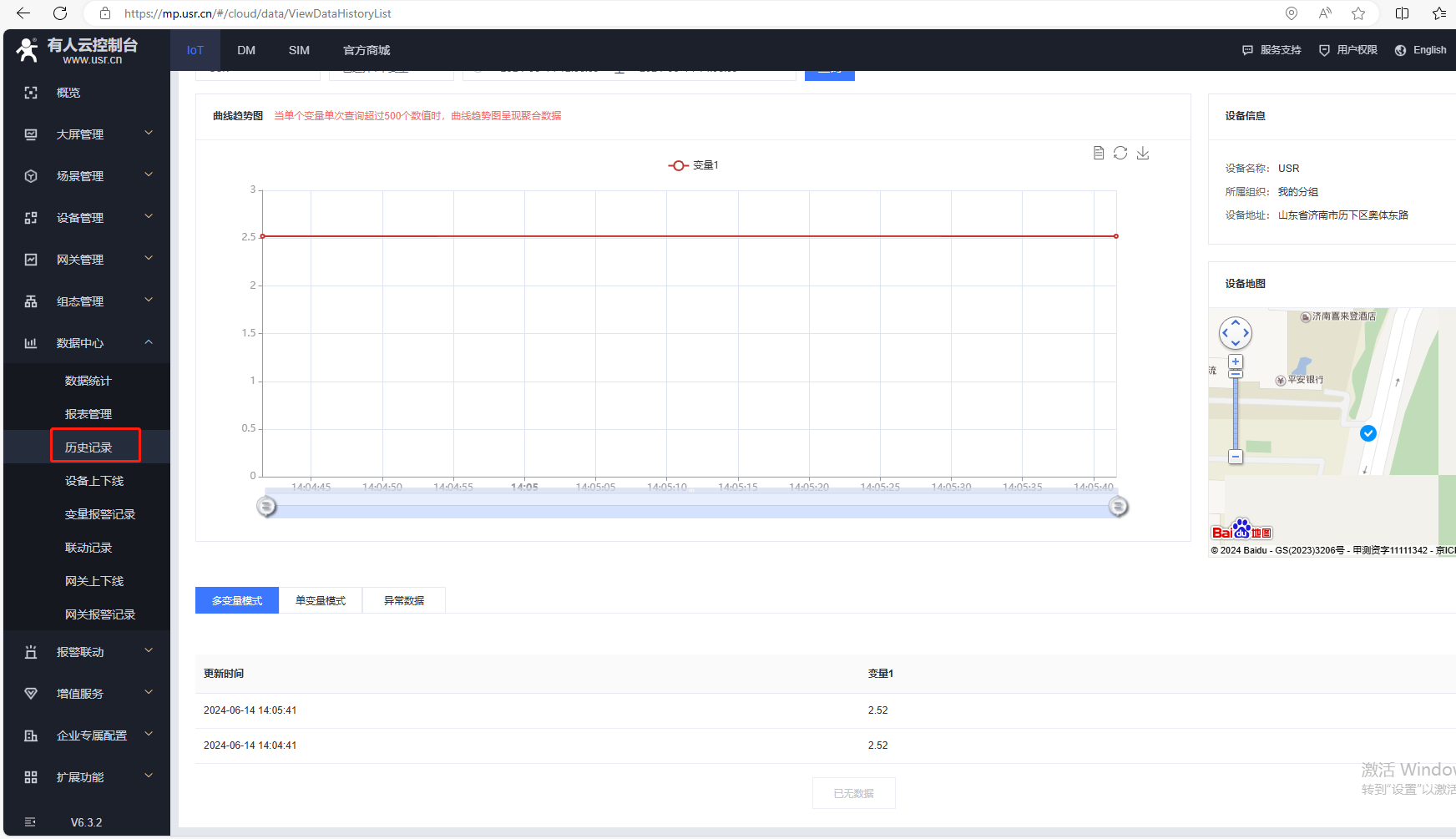
5、有人云历史记录
点开数据中心,点击历史记录,可以查看有人云采集变量的历史记录。


编写人:金志方 编写日期:2024-07-26
审核人:金志方 审核日期:2024-07-26
订正版本:V1.0 订正内容:初稿


