MODBUS协议PLC云端监控方案
1970-01-01

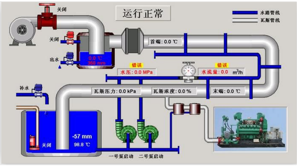
实现功能:远程监视和控制串口PLC;手机端和电脑端可以随时随地查看PLC的组态图;有异常马上推送报警信息;数据上云实现大数据分析。


适用设备:所有的串口MODBUS协议的PLC
工作原理:内置主流PLC协议,主动采集PLC数据,边缘计算,变化的数据主动上报到平台。
具体步骤:
1、用到的设备名称USR-PLCNET204
2、登录云平台,添加设备和数据模板
3、配置PLCNET204
4、监控PLC的数据







